RIFFSEC is like Google Alerts but for cybersecurity
One platform for phishing, leaks, CVEs, and fraud - built for the CEE organisations
Simply fill out our onboarding file, we’ll prepare your account within 12 hours and connect it to our monitoring system.
From that moment, you’ll start receiving alerts directly in the app or by email whenever new risks related to your organisation appear.
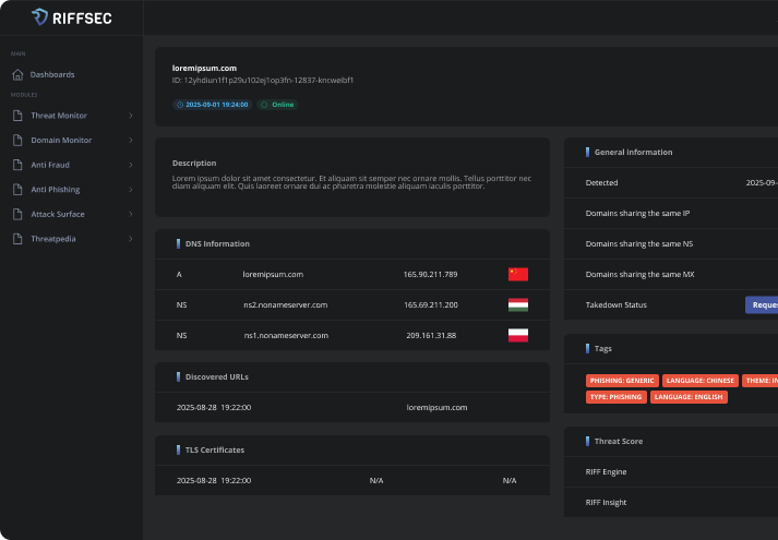
Explore links between leaks, phishing, and infrastructure. Review full details in the RIFFSEC web app or through API integration.
 
          RIFFSEC is an all-in-one platform for IT security specialists, SOC teams, analysts, and anti-fraud units. One unified ecosystem for cybersecurity.
 
             
          RIFFSEC identifies and tracks phishing domains up to 72 hours before they appear on public blocklists, giving organizations time to react before users are targeted.
Our system collects verified intelligence from darknet markets, closed Telegram groups, and leak forums, providing analysts with authentic data unavailable in open sources.
 
             
          RIFFSEC works out of the box — simply connect your domains or brand names and start receiving alerts. Integrations with common enterprise tools require no custom code or long deployment process.
Designed specifically for Central and Eastern Europe, RIFFSEC recognises regional languages, slang, and attack patterns, detecting phishing and leaks that global tools often miss.
 
      